2025 sparked some incredible conversations across our community 👩💻. Discover the highlights and see what’s ahead in 2026.
Forum Discussion
FML1992
2 years agoNew member | Level 2
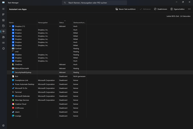
Doppelte Prozesse
Hallo zusammen, ich habe folgende Probleme mit meiner Dropbox:
- im Task-Manager erscheinen ständig mehrere Instanzen des Dropbox-Prozesses
- sofern ich eine Datei in meinen Dropbox-Ordner schiebe, startet ein neuer Dropbox-Prozess, der sich wieder schließt, sobald die Datei synchronisiert wurde
- Insgesamt arbeitet der Windows-Explorer ziemlich langsam, wenn ich in einem Dropbox-Verzeichnis manövriere. Ordner zu erstellen dauert länger als bei sonstigen Pfaden und auch das Manövrieren mit den Pfeiltasten geht deutlich langsamer.
Gibt es dafür schon Lösungsvorschläge?
4 Replies
- Emi1012 years agoNew member | Level 2
Das geht mir leider auch so.
Muss Dropbox deswegen manchmal schließen.
- Arya2 years ago
Dropbox Community Moderator
Hallo FML1992,
vielen Dank für Ihren Beitrag in unserem Forum!Das scheint normal zu sein. Vielleicht können Sie auch diesen Thread überprüfen:
https://answers.microsoft.com/en-us/windows/forum/all/multiples-in-task-manager/d2ce7ec5-0f0b-4b5d-b4c1-0e765b32d7c8
Hoffentlich helfen Ihnen diese Informationen weiter.
Beste Grüße
Arya - FML19922 years agoNew member | Level 2
Hallo Arya,
vielen Dank für Deine Antwort. Dass mehrere Prozess auftreten, scheint bei Windows tatsächlich normal zu sein.
Allerdings lässt die Performance meiner Dropbox trotzdem sehr zu wünschen übrig. Während ich in normalen Windows-Verzeichnissen ganz problemlos Ordner erstellen oder in diesen manövrieren kann, hängt sich der Explorer sofort auf oder arbeitet extrem schleppend, wenn ich dasselbe in einem Dropbox-Verzeichnis versuche.
Gibt es dafür eine Erklärung und eine Lösung?
- Comp2 years agoExplorer | Level 3
Mit der Zusammenarbeit Microsoft hat sich Dropbox Inc verkauft. Das Qualität-Merkmal leidet unter dem Profitdenken.
Zugegeben keiner arbeitet gerne gratis.
Aber Sinnvolle Ideen umsetzen kann auch ein sehr gutes Gefühl erwecken,
siehe Dropbox. Danke für die geleistete Arbeit. Ich durfte von Euch sehr viel lernen.
Ich wünsche allen Dropbox eine besinnliche Adventszeit und fröhliche Weihnachten.
Dein Comp(uter)
About Eine Frage stellen
Sie haben Fragen? Richten Sie sie an die Dropbox Community!
The Dropbox Community team is active from Monday to Friday. We try to respond to you as soon as we can, usually within 2 hours.
If you need more help you can view your support options (expected response time for an email or ticket is 24 hours), or contact us on X, Facebook or Instagram.
For more info on available support options for your Dropbox plan, see this article.
If you found the answer to your question in this Community thread, please 'like' the post to say thanks and to let us know it was useful!